안녕하세요. 이 글은 모니터 방법론 중에 USE method와 RED method를 설명합니다.
USE method
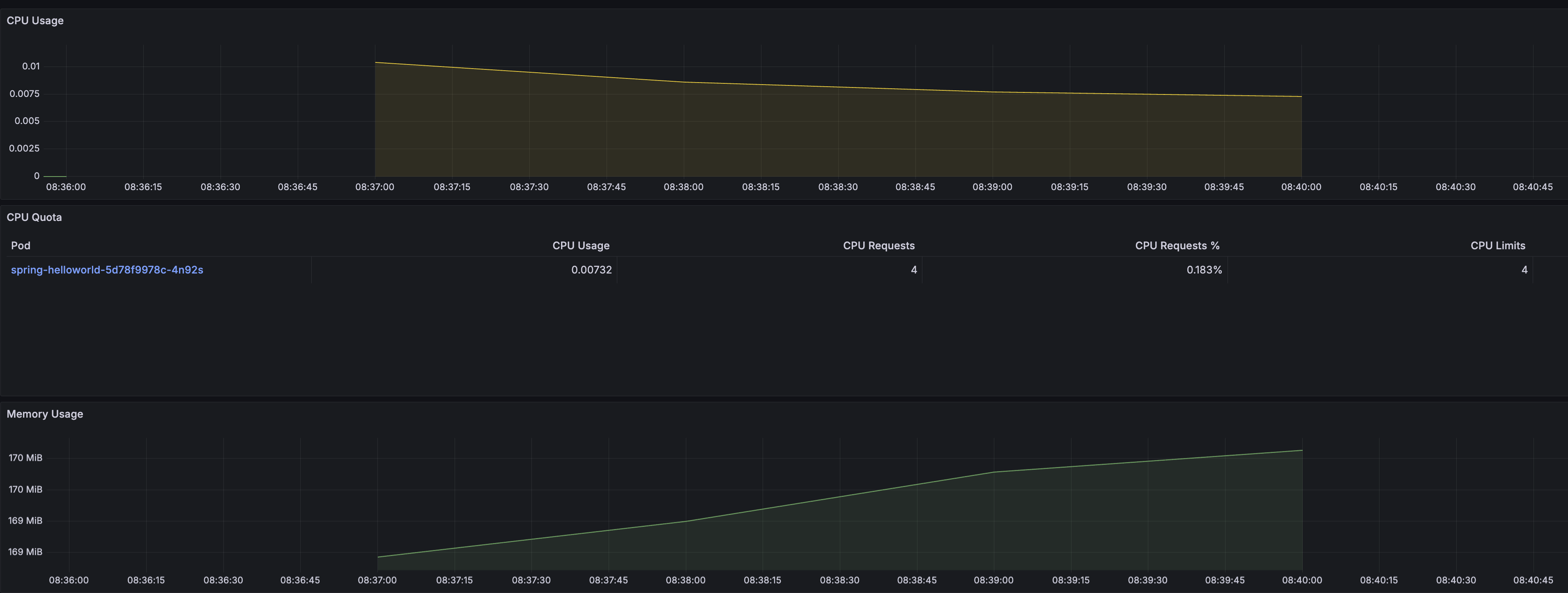
USE method는 아래 3가지 메트릭의 첫글자를 종합한 단어입니다. CPU, Memory, 네트워크 등과 같은 시스템 자원의 상태를 모니터링 합니다.
- Utilization(이용률 또는 사용률): 자원을 얼마나 사용했는지 백분율로 표시
- Saturation(포화도): 자원이 할일의 양이 얼마나 쌓여있는지
- Errors(에러): 자원과 관련된 문제: 디스크 읽기 오류, 네트워크 전송 오류 등
쿠버네티스 입장에서는 pod, node CPU 사용률, 메모리 사용률 등에 해당합니다.

USE method의 단점
USE method는 시스템 상태를 모니터링하다보니 서비스 입장에서 모니터링이 충분하지 않을 수 있습니다. 예를 들어 CPU, Memory, Network, Disk USE method 상태가 좋은데 서비스 장애가 날 수 있습니다.
대표적인 예가 방화벽 설정의 잘못으로 요청이 안오는 경우입니다. 요청이 안오니 USE method 상태는 매우 좋지만 서비스 입장에서는 요청이 0건이기 때문에 장애입니다.
RED method
RED method는 아래 3가지 메트릭의 첫글자를 종합한 단어입니다. 시스템 입장보다는 서비스 입장에서 모니터링합니다.
- Rate: 단위당 요청수, 예: TPS(초당요청수)
- Errors: 요청 실패
- Duration: 요청이 걸린 시간
RED method은 모니터링을 위해 메트릭을 별도로 수집해야 합니다. 애플리케이션이 /metrics 엔드포인트를 노출하여 메트릭 시스템이 수집하거나, 애플리케이션이 메트릭 시스템에 커스텀 메트릭을 push해야 합니다.

결론
USE method와 RED method 한개만 선택해서 모니터링하지 말고 둘다 사용하여 모니터링하는게 좋을 것 같습니다.
실습예제
- github 링크: https://github.com/choisungwook/portfolio/tree/master/computer_science/red_and_use_method
참고자료
'전공영역 공부 기록' 카테고리의 다른 글
| 쿠버네티스 cgroup과 request.cpu, limit.cpu 관계를 잘 설명한 글 (2) | 2025.05.31 |
|---|---|
| github copilot 프롬프트를 파일로 작성해서 실행하는 방법(prompt files) (0) | 2025.05.24 |
| GPU EKS optimized AMI를 사용하면 좋은 점 (0) | 2025.05.05 |
| EKS 업데이트 뉴스: 커뮤니티 애드온 카탈로그 도입 (0) | 2025.05.03 |
| 쿠버네티스에 설정한 probe가 어떻게 실행되는지 알아야하는 이유 (0) | 2025.05.01 |